Our Expertise for Gas Metering
Gas IoT Solution
VAD Gas IoT Solution is a complete industrial IoT ecosystem for gas distribution networks. The solution covers the full chain from ATEX-certified field sensors through cabinet-level controllers and smart metering to an AI-driven cloud platform with remote valve control — all designed, manufactured and certified in the EU.
Why It Matters
Three global forces are reshaping the gas distribution market. Methane regulation is accelerating: the EU Methane Regulation 2024/1787, the US Methane Emissions Reduction Program (IRA) and the OGMP 2.0 framework all require operators to measure, report and reduce emissions with auditable data. Distribution grids are ageing: the average European network is over 40 years old and commercial losses reach 5–8% across CEE utilities. IT landscapes are fragmented: utilities run dozens of disconnected SCADA, metering and billing stacks from different vendors, with no single source of truth and no real-time control.
The Problem
Most gas utilities operate fragmented metering nodes. Over 70 different volume corrector families are deployed across EU and CIS networks — Elster, Honeywell, RMG, RMA, Itron, Dresser and dozens of local OEMs — each with its own protocol, firmware and service procedures. Readings are collected manually once or twice a year, with no anomaly detection and no real-time visibility. Shutoff valves are operated on-site, with no remote control and no digital audit trail. Regulators, operators and consumers all share the same blind spot.
The Desired Outcome
VAD transforms reactive gas operations into data-driven distribution. Manual reads of one to two times per year become hourly telemetry with full billing-grade data. Time from anomaly to valve action collapses from hours or days to under five minutes. Zero audit trail is replaced by a complete EU-compliant digital record of every reading, alert and command. Target outcomes include non-revenue methane reduction to under 2% within three years, anomaly-to-action under five minutes, and 100% compliance with EU Methane Regulation reporting.
Solution Architecture
The solution is built as one integrated ecosystem with five layers. ATEX sensors (VADTel SENS) capture pressure, temperature and leak signatures directly in Zone 1. Cabinet controllers (IIoTU3, AIIoTU8, AIoTU5, ValveLink) acquire data from any corrector or meter and drive the valve actuator. Smart metering devices (VADTEL-MT G6-G25, ECM) provide billing-grade gas volume and diagnostic data. Cellular uplink runs over GSM, GPRS and NB-IoT, with a full API reference for third-party integration. The VAD IIoT Ecosystem cloud platform aggregates, analyses and controls the entire fleet with 15 AI microservices across three pillars.
Controller Family
Four DIN-rail controllers cover every gas-network topology from the smallest node to a full regional depot.
VADTel-IIoTU3
Entry-level cellular telemetry unit for single-node installations. GSM, GPRS and NB-IoT connectivity, isolated RS-485 for one corrector, tamper input and low-power design for battery-backed nodes.
VADTel-AIIoTU8
Multi-meter DIN-rail controller with eight isolated RS-485 channels, designed for district-level cabinets. Supports all 70+ corrector protocols, pneumatic manifold control and valve drive outputs.
VADTel-AIoTU5
Five-channel controller for mixed-metering nodes. Handles gas correctors, pressure sensors and auxiliary I/O in a single housing with optional LTE backup.
VADTel-ValveLink
Valve-control unit for remote shutoff. Drives pneumatic or electric actuators, reads position feedback, interfaces with ATEX barriers for Zone 1 deployment and logs every operation to the cloud audit trail.
Smart Metering
VADTEL-MT G6-G25
Smart gas meter with micro-thermal measurement — no moving parts. Three flow ranges cover residential to commercial metering. Measures pressure, temperature and volume simultaneously, reports over GPRS or NB-IoT (optional LoRaWAN and RS-485), runs on a dual-battery architecture with > 6 years metrology and up to 10 years telemetry, and includes a built-in solenoid shut-off valve. MID-certified (2014/32/EU) to EN 1359 and EN 12405 for fiscal use.
| Flow Range | Value |
|---|---|
| G6 | 0.06 – 11 m³/h |
| G10 – G16 | 0.1 – 25 m³/h |
| G25 | 0.25 – 40 m³/h |
| Operation | −40 to +55 °C · IP65 |
| ATEX | 1Ex ib IIB T4 Gb X |
| Comms | GPRS / NB-IoT (opt. LoRaWAN, RS-485) |
| Battery | dual — > 6 yr metrology, up to 10 yr |
Electronic Counting Mechanism (ECM)
Digital counting head for mechanical gas meters. Retrofits to existing diaphragm meters, adds pulse and RS-485 output, and transforms legacy hardware into smart-metering nodes without replacement. Dual independent power supplies (metrology + telemetry), session-diversity transmission and AI leak detection during valve-open state.
| Parameter | Value |
|---|---|
| Compliance | EN 1359:2017 · MID 2014/32/EU |
| Operation | −40 to +60 °C · UV-resistant |
| Comms | GSM / NB-IoT / LTE-M |
| Battery | LiPo 2000 mAh · 5 – 10 yr |
| Data saving | proprietary protocol, −70 % GSM load |
| Shut-off + AI | remote valve · leak anomaly detection |
ATEX Sensor and Edge AI
VADTel SENS
Cellular pressure, temperature and leak sensor for direct deployment in Zone 1 hazardous areas. ATEX-certified to II 2G Ex d IIC T6 Gb X, sealed AISI 316L stainless steel housing, IP65, −40 to +85 °C. Connectivity over GSM, GPRS and NB-IoT. Autonomous battery-powered operation — three battery variants deliver approximately 2 000, 4 500 or 8 000 communication sessions respectively. Measurement intervals from five seconds to ten minutes. On-device edge AI detects leak signatures, pressure drops and tamper events locally and reports only anomalies — saving bandwidth and extending battery life. Controllers operate in Zone 1 via Ex ib intrinsic-safety barriers.
| Parameter | Value |
|---|---|
| ATEX rating | II 2G Ex d IIC T6 Gb X |
| Zone | Zone 1 (direct installation) |
| Housing | IP65 · AISI 316L · M20 × 1.5 |
| Operation | −40 to +85 °C |
| Connectivity | GSM · GPRS · NB-IoT |
| Power | autonomous · 3 battery variants |
| Battery — Standard | ~2 000 communication sessions |
| Battery — Extended | ~4 500 communication sessions |
| Battery — Maximum | ~8 000 communication sessions |
| Pressure — gauge | 0 – 40 kPa (low-pressure networks) |
| Pressure — absolute | 160 / 400 / 600 kPa · 1.0 / 1.6 / 2.5 / 4.0 MPa |
| Pressure — custom | up to 60 MPa on request |
| Edge AI | leak · pressure · tamper classification |
Metering Node Cabinet
The VAD metering node cabinet is a complete field-deployed assembly that integrates every component required for remote gas metering and valve control. Cabinet contents include the ValveLink controller, Ex ib intrinsic-safety barriers for Zone 1 sensor lines, GSM antenna for cellular uplink, 12/24V battery supply, pneumatic drive compressor, solenoid valve manifold, actuator position board, upstream and downstream pressure sensors and RS-485 external correctors. Typical deployments include gas distribution nodes, regulator stations, district reduction points and remote valve chambers.
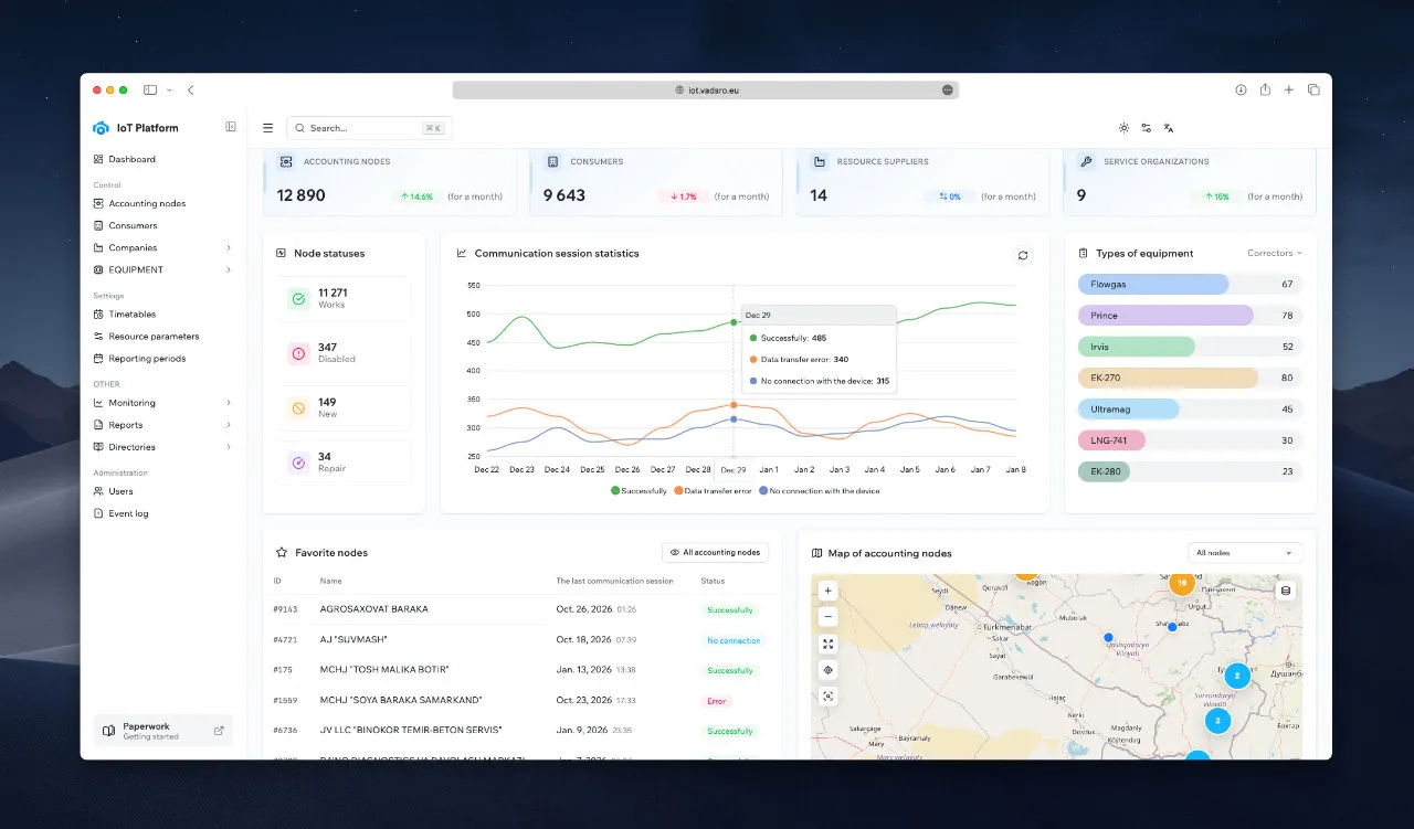
Cloud Platform
VAD IIoT Ecosystem
The VAD IIoT Ecosystem is a centralized cloud platform for monitoring, control and analytics across the entire deployed fleet. The platform manages over 100,000 devices across 10+ countries, with multi-tenant architecture and role-based access control. Four core pillars: live fleet status and map view, trend analytics and historical archive, valve operations with audit trail, and compliance and regulatory reports. Full API reference available for third-party integration.
AI Microservices
15 AI Microservices in 3 Pillars
The platform includes 15 AI microservices organised into three functional pillars. Detection covers leak-signature analysis, pressure-anomaly detection, tamper and fraud detection, meter health and drift monitoring, and network-topology anomaly. Optimisation covers non-revenue methane analytics, load balancing, pressure-zone management, dispatch routing and maintenance scheduling. Forecasting covers demand prediction, battery-life forecasting, asset lifecycle modelling, emission reporting and capacity planning. The analytics view provides calendar-heatmap readings, communication-session statistics and battery voltage trends per node.
Remote Shutoff Workflow
Anomaly → Valve Close — with a Complete Audit Trail
Remote valve control operates as a three-step guarded workflow. Detect: the SENS edge AI or the platform identifies an anomaly — pressure drop, leak signature, tamper. Confirm: the operator reviews context, verifies role-based permissions and optionally requires dual approval. Execute: ValveLink closes the actuator, position is sensed in real time, and every event is written to the audit log. The full sequence from anomaly detection to valve close runs in under five minutes.
Scale and Languages
One architecture serves every scale. Tier 1 (National): one platform with federated tenancy for national operators and multi-region holdings. Tier 2 (Regional): 10,000+ metering nodes per regional DSO or TSO. Tier 3 (Depot): 1,000 nodes per district depot or city operations team. Tier 4 (Node): a single cabinet or meter in field installation. No re-platforming between tiers.
The platform is localised in 17 languages. Master: English. Tier 1 (EU): German, Slovak, Czech, Polish. Tier 2 (EEA): French, Spanish, Italian, Hungarian, Romanian, Dutch. Tier 3 (Global): Turkish, Arabic (RTL), Russian, Uzbek, Kazakh, Chinese. Localised deliverables include interface strings, installation guides, API documentation and product passports. The multi-tenant Companies view shows operators, DSOs and depots managed side-by-side on one platform.
Security and Sovereignty
VAD is built for critical-infrastructure deployments with a four-layer defence across device, transport, platform and storage. Edge: signed firmware with secure boot, tamper-evident enclosures and ATEX intrinsic-safety barriers. Transport: mutual TLS, per-device certificates and encrypted cellular tunnels. Platform: role-based access control, hardened containers and full audit logging. Storage: encryption at rest, geographic data residency and EU-sovereign hosting by default. Own source code throughout the stack. Source-code escrow available. Full IP transfer available for national operators.
Standards and Compliance
All VAD products are designed, manufactured and certified in the EU.
| Standard | Scope | Status |
|---|---|---|
| ATEX | Hazardous-area sensors | II 2G Ex d IIC T6 Gb X |
| MID | Metrology directive | Fiscal-grade gas metering |
| CE | EU conformity | Product labeling per EU market |
| ISO 9001 | Quality management | Held |
| ISO 27001 | Information security | In progress |
| ISO 14001 | Environmental management | In progress |
| IP65 / IP68 | Ingress protection | Field enclosures |
EU Declaration of Conformity per product. WEEE compliance and full product traceability.
Pilot Metrics
Every pilot is scoped to produce measurable outcomes within the first 90 days. Typical pilot KPIs include deployment time under 14 days per depot, non-revenue methane reduction measurable within the first three months, anomaly-to-action time under five minutes, commercial payback under 24 months and 100% compliance with EU Methane Regulation reporting from day one. Pilot reports are generated on-demand from the platform and delivered in standard regulatory formats.
Commercial Models
VAD offers three commercial models to match any utility’s procurement and sovereignty requirements.
CapEx purchase — one-time hardware and platform licence, with optional service contract. Fastest path to ownership.
OpEx subscription — monthly per-node subscription covering hardware, platform, updates and support. Predictable budget, zero upfront.
Full IP transfer — complete transfer of hardware designs, firmware and platform source code, with local-production support. Reserved for national operators requiring digital sovereignty.
Why VAD
Engineering industrial IoT since 1995. 30+ years of industrial IoT engineering. 100,000+ devices deployed globally across 10+ countries. Four regional offices covering EU, MENA, Americas and Asia.
| Region | Address | Contact |
|---|---|---|
| Europe · HQ | Konventná 6, 81103 Bratislava, Slovakia | +421 910 411 379 · inbox@vadsro.eu |
| MENA | Standard Chartered Tower, L5, Emaar Sq., Dubai, UAE | +971 585 947 197 · inbox.mena@vadsro.eu |
| Americas | 305 Central Avenue, Plainfield, NJ 07060, USA | +1 973 868 1855 · inbox.usa@vadsro.eu |
| Asia | Shota Rustaveli 45, Tashkent, Uzbekistan | +998 93 133 11 18 · inbox@utesol.uz |
Contact
One ecosystem. Every gas network. Full control.
Next step — Pilot scope workshop. 90 minutes · online or on-site · outcomes: scope and commercial.
| Company | V.A.D. Technical Engineering and Investment s.r.o., Bratislava, Slovakia, EU |
| Platform | iot.vadsro.eu · API reference |
| Web | vadsro.eu / solutions / oil-and-gas-iot |
| inbox@vadsro.eu — sales and technical support |
VAD Gas IoT Solution | Rev. 1.2 | 2026-04-20 | inbox@vadsro.eu | vadsro.eu · iot.vadsro.eu
Drop Us a Line.
Get Technical Support
Mastering cutting-edge stacks for secure, optimized outcomes.
Global Enterprise IoT Platform uses 15+ interoperable AI microservices with API-driven orchestration. It processes telemetry data from 50,000+ global installations, enabling custom workflows without vendor lock-in.
Our devices combine up to 10-year battery life, NB-IoT/GPRS connectivity, and MIL-STD ruggedization for reliability in oil/gas, utilities, and hydraulic systems. AI-driven leak detection and valve control add predictive maintenance capabilities.
All hardware carries ATEX/IECEx for hazardous zones, CE, RoHS; software adheres to ISO 27001, RED and GDPR data governance frameworks.
Yes. Our certified pressure/temperature sensors and data collection hubs support MODBUS, CAN bus, and analog protocols. Security audits ensure safe integration with existing SCADA/PLC infrastructure.
Embedded ML algorithms enable predictive analytics (e.g., flow anomaly detection 6x faster), automated traffic optimization, and real-time threat response—reducing downtime by up to 40% in field trials.
Let’s Build Future Together.
Get Started Now